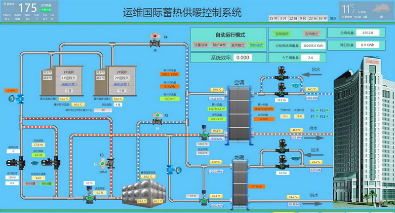
运维国际办公楼清洁供暖项目位于工业二路与神舟五路交叉口西南角,供热面积3.7万㎡,由运维电力提供供热服务,采用自主研发的“相变储能”供热单元进行供暖,通过相变蓄热单元谷电蓄热白天放热供暖,实现了2MW以上大容量谷电蓄热转换及储能清洁供暖技术的突破。
日期:2016-08-30 浏览次数:1405
运维国际办公楼清洁供暖项目位于工业二路与神舟五路交叉口西南角,供热面积3.7万㎡,由我公司提供供热服务,采用自主研发的“相变储能”供热单元进行供暖,通过相变蓄热单元谷电蓄热白天放热供暖,实现了2MW以上大容量谷电蓄热转换及储能清洁供暖技术的突破。该供暖机组仅占地200㎡,位于大楼负一层,与传统锅炉供暖相比储能供暖机组没有高高的烟囱,也没有机器运转时发出的噪声,实现了绿色环保、安全、无噪音的清洁供暖。

